幻兽帕鲁游戏服务器无法登录如何排查?
  1. 首次登录无法成功

    1. 检查安全组有没有放通8211端口: picture.image
    2. Windows镜像的用户检查【防火墙】是否有放通8211端口
        New-NetFirewallRule -DisplayName "Allow Port 8211" -Protocol UDP -LocalPort 8211 -Action Allow 
    

  回显如下所示时,表示配置成功: picture.image

  1. 游戏过程中发现掉线

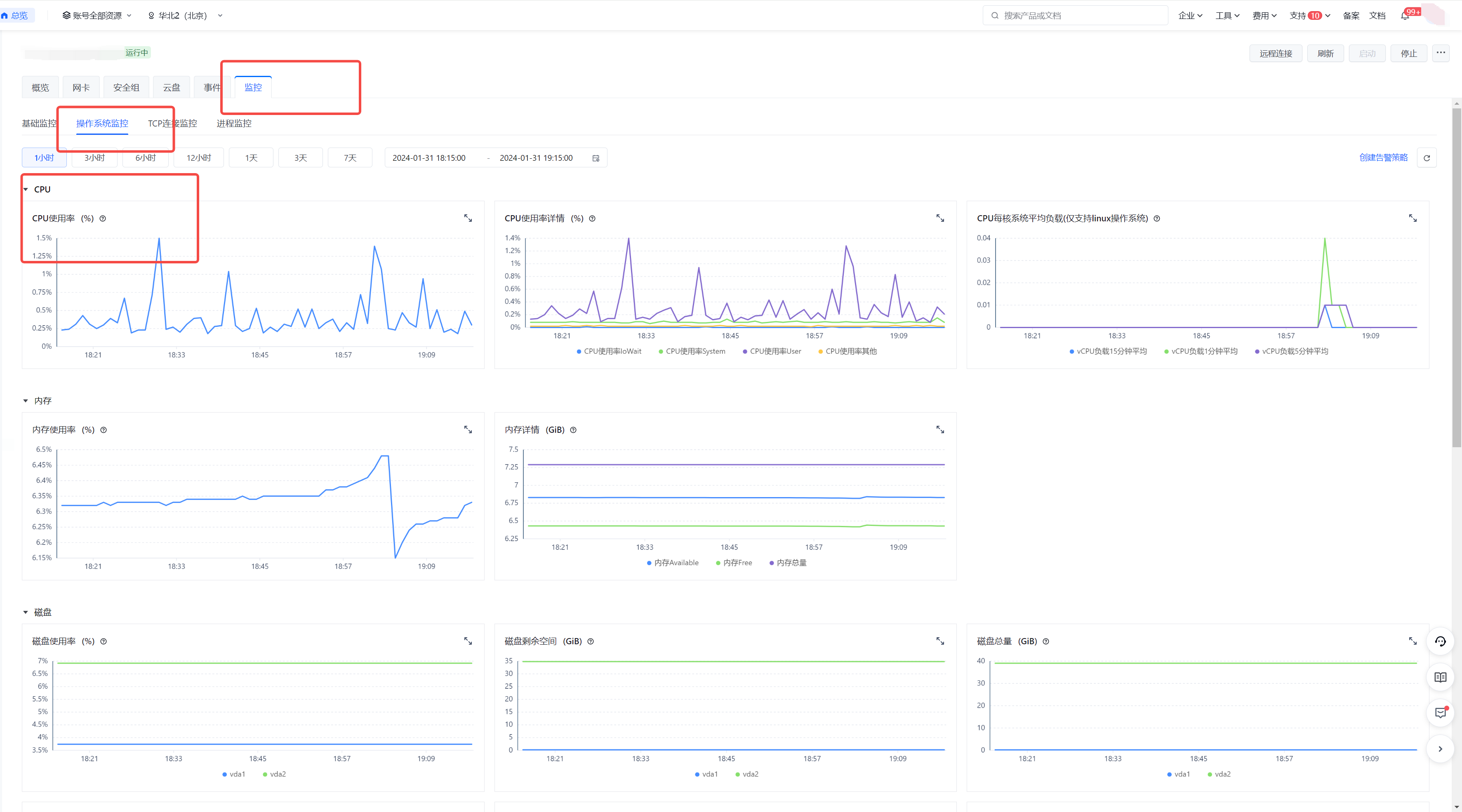
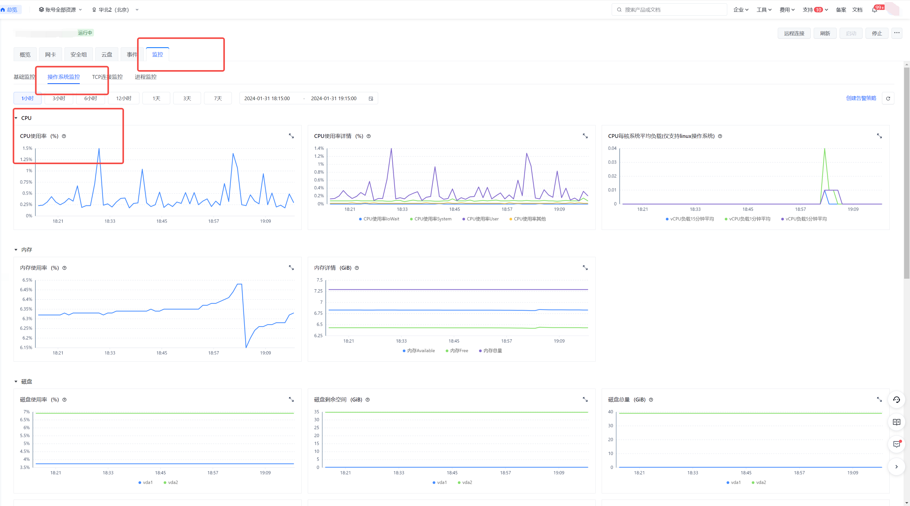
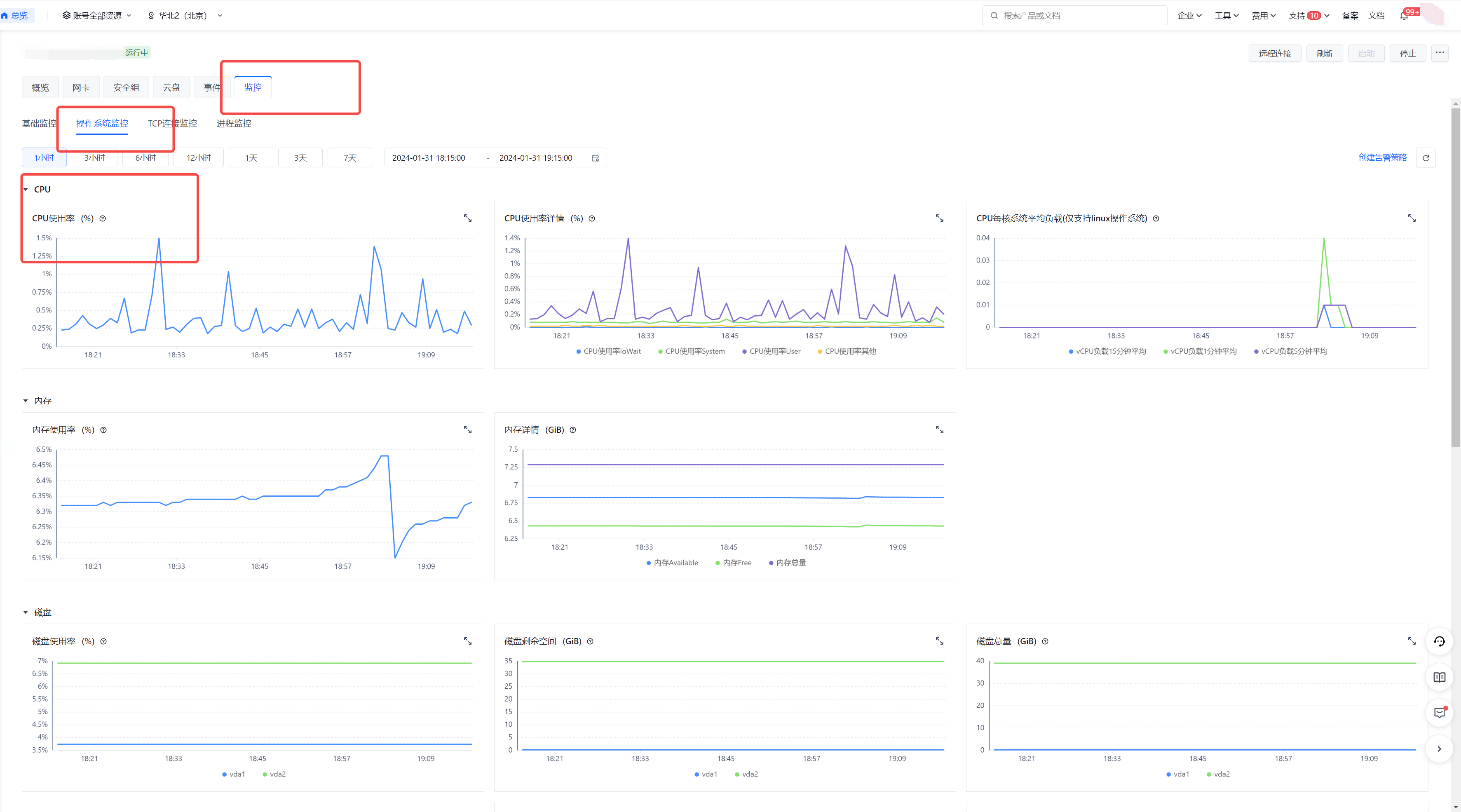
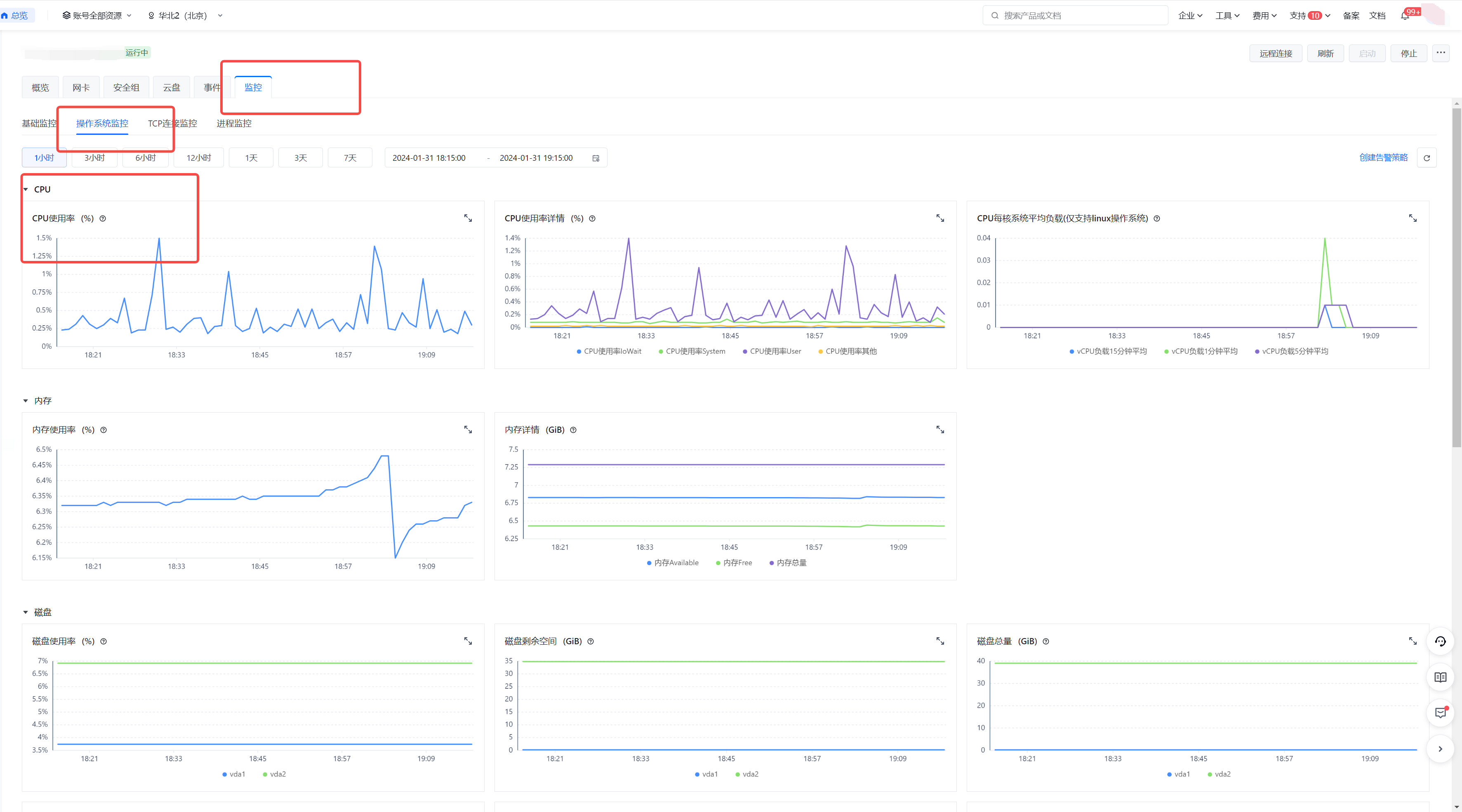
    1. 云监控查看是否有CPU 、内存利用率过高,如果有利用率过高的情况,可以重启实例(参考回答:如何正确重启联机游戏服务器?picture.image

    2. 查看【站内信】,看看服务器是否被封禁

1551
0
0
暂时没有回答,开始写第一个回答
关于作者

文章

0

获赞

0

收藏

0