这是一款开源的监控工具,关注度也是一直飙升,目前已经有35.9k star
1 uptime kuma 简介
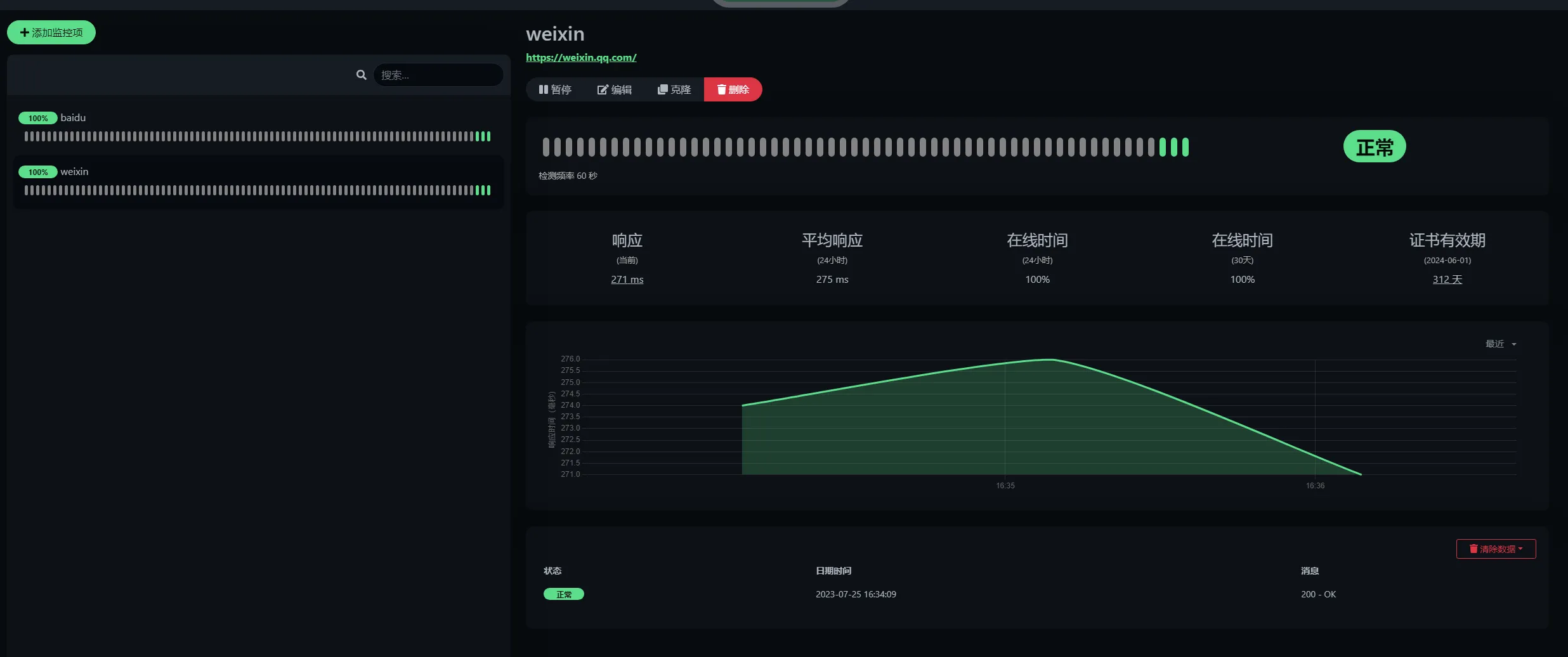
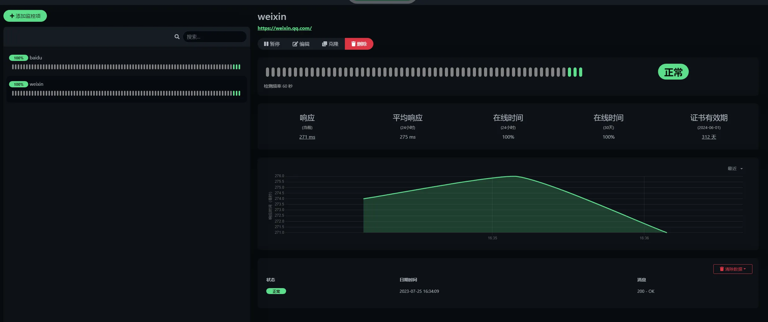
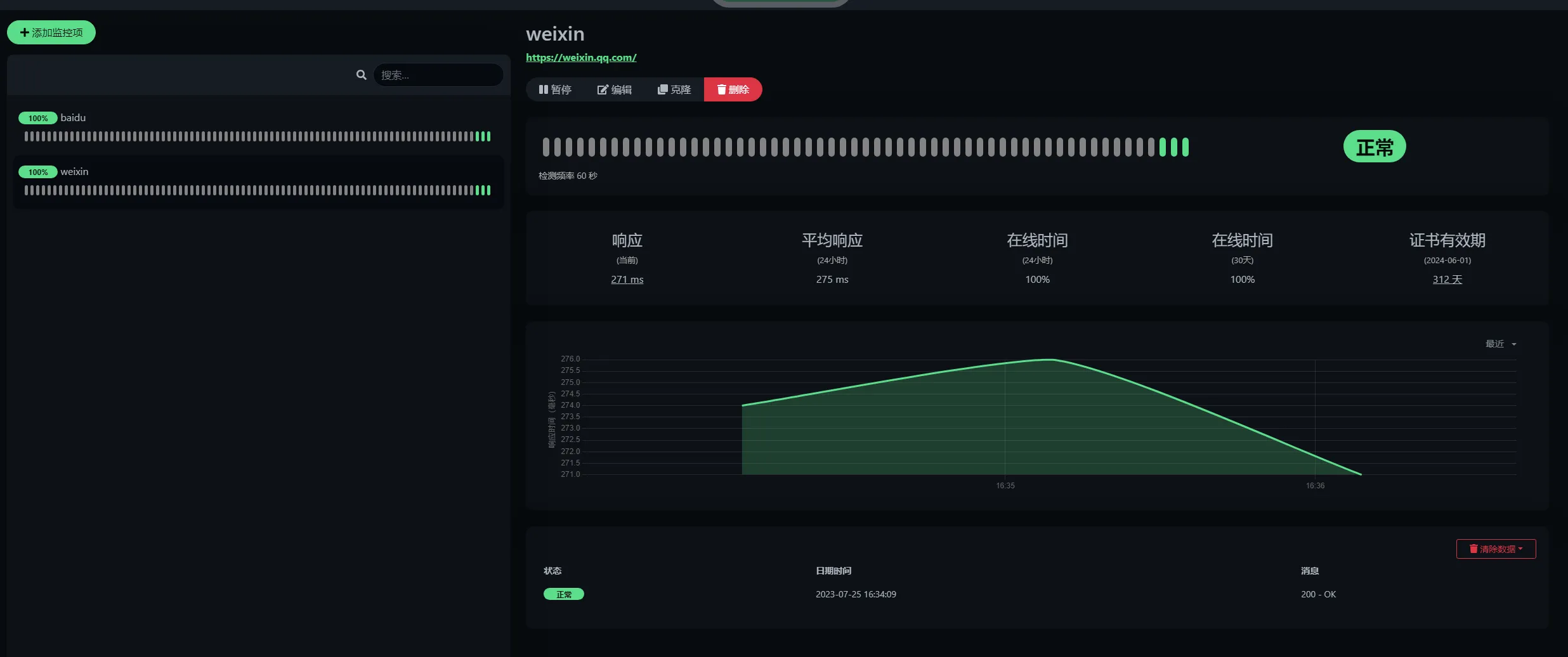
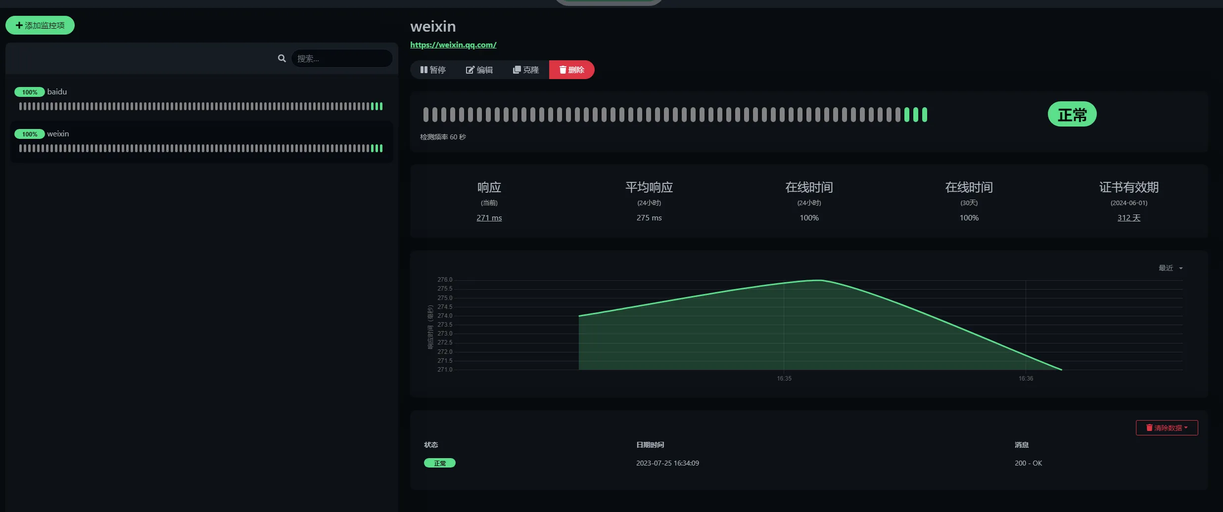
说下这个监控工具吧,迭代到今天,功能真的很强大,其中比较实用,也是最初的推出的功能就是拨测功能,还有证书监控。
这个工具配置监控,界面真的很花哨,配色也确实不错。
记得最早大概7年前吧,当时我们的拨测都是用脚本去拨测,然后结果输入到influxdb,在用grafana展示。
后面的话用了一些第三方工具去做,现在的话,用的是blackbox-exporter监控,用prometheus去采集,然后用夜莺调微信机器人、钉钉告警,然后用grafana展示。
但是这款工具的话,让我们的拨测监控配置更加简单,界面更加直观,另外还有证书过期时间的监控,当公司域名使用过多的时候,证书过期忘了替换也是时有发生的。
这款工具支持的告警渠道多达90+,常用的基本都支持
除了常规的拨测监控外,监控类型也是真的多,除了支持简单的GET请求,也可以配置一些业务调用的监控,个人感觉还是很实用的。
2 部署
很简单
直接docker启动就好
docker run -d --restart=always -p 3001:3001 -v uptime-kuma:/app/data --name uptime-kuma louislam/uptime-kuma:1
https://github.com/louislam/uptime-kuma
github如果无法访问的话,可以后台直接私信
4 特性
- 监控HTTP(s) / TCP / HTTP(s)关键字 / HTTP(s) Json查询 / Ping / DNS记录 / 推送 / Steam游戏服务器 / Docker容器的运行时间
- 时尚、反应灵敏、快速的用户界面/体验
- 支持通过Telegram、Discord、Gotify、Slack、Pushover、电子邮件(SMTP)以及90多种通知服务进行通知,点击此处查看完整列表
- 20秒间隔
- 多语言支持
- 多个状态页面
- 将状态页面映射到特定域名
- Ping图表
- 证书信息
- 代理支持
- 双因素认证支持
5 demo
开发者提供了试用地址,可以去体验下,试用数据只会保留10分钟,需要注意下。
