在开发过程中,你是否遇到过这些问题:
渴望调用心仪的模型,却无门路?
IDE 莫名卡顿,但无处排查?
想开通国际版 Pro 订阅,还要求朋友代付?
TRAE 用三大更新精准解决!
新增 Gemini、OpenAI 官方接入支持
定制专属 AI 编程体验
TRAE 自定义模型服务商新增 Gemini 和 OpenAI ,支持通过 API 密钥(API Key) 接入 Gemini 和 OpenAI 平台中的多款适合编码的模型,满足高阶开发者对模型多样性、专业性的定制需求。
自由接入更丰富的大模型资源,定制专属 AI 编程体验,只需几个简单步骤:
1、添加模型
进入 TRAE 官网(https://www.trae.cn/),下载登录后,用户可通过两种添加路径添加模型。
在输入框的右下角,打开模型列表,点击“添加模型”。
还可前往头像 > AI 功能管理 > 模型,进入模型页面,点击“添加模型”。
2、选择模型服务商
页面上显示添加模型窗口,选择服务商为 Gemini 或 OpenAI,并根据需要选择对应的模型,或通过自定义模型配置其他模型。
3、填写 API 密钥
点击**“获取 API 密钥”** 按钮,TRAE 会为你打开对应平台的 API 密钥配置页面。(若未注册/登录对应网站,需先完成注册/登录动作)。进入页面后创建新的 API Key,点击密钥进行复制→ 粘贴至 TRAE。
4、完成添加
点击**“添加模型”** 按钮,TRAE 将调用服务商的接口来检测 API 密钥是否有效。可能的结果如下:
-
若连接成功,该自定义模型会被添加。
-
若连接失败,添加模型窗口中展示错误信息和服务商返回的错误日志,你可以参考这些信息排查问题。
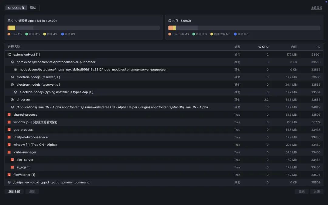
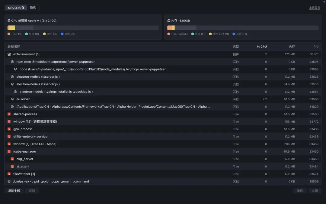
新增进程资源管理器
保障 IDE 稳定流畅
开发卡顿?资源异常?TRAE 新增进程资源管理器功能 让你对 IDE 运行状态了如指掌,实时监控资源消耗与网络状况,管理进程资源,保障 IDE 的稳定运行。
1、打开进程资源管理器
在 IDE 左下角,点击进程 资源管理器 图标,即可打开进程资源管理器。
在特殊情况下(如资源使用异常),IDE 右下方会显示通知面板,或在右上角显示告警图标,点击这些入口也能打开进程资源管理器。
2、监控和管理 CPU & 内存
在 CPU & 内存 页签中, 你可以查看进程的 CPU 以及内存使用信息,并管理进程。
-
查看资源使用情况 :查看 TRAE IDE 整体以及各个进程单独的 CPU 和内存使用信息。
-
复制进程信息: 你可以复制进程的结构化 JSON 信息,包含名称、命令行、ID 等。选中某个进程,点击左下角的 复制 按钮,复制某个进程的信息;点击复制全部 按钮,可一键获取全部进程的信息。
-
重启/关闭进程: 选中某个进程,然后点击右下角的 重启 或 关闭 按钮,进行相应操作,即时管理资源占用。
3、网络状态实时诊断
在 网络 页签中,可实时查看 TRAE IDE 的网络连通性、代理及网络延迟信息。此外,还可以通过点击 手动刷新 按钮来实时更新网络状态。
4、一键上报异常
遇到棘手问题,出现异常情况时,点击进程资源管理器右上角的 上报异常 按钮,快速提交详细的问题反馈,助力开发团队高效定位解决。
TRAE 国际版 Pro 订阅
支持银联支付
想开通 TRAE 国际版 Pro订阅,却总被卡支付?TRAE 国际版 Pro 订阅支持银联支付,全球商业化市场同步开通,支付流程仅需三步:
1. 点击 Get Started →进入支付方式选择及支付确认页
2. 选 Credit/Debit Card → 输入银联卡号及相关信息
3. 支付完成 → 即时开通,轻松解锁高级功能
即刻体验,开启高效开发
告别卡顿崩溃与模型限制,立即体验最新版本 TRAE:
-
模型随心选用: 自由调用 Gemini/OpenAI 等全球主流模型
-
资源尽在掌控: 实时监控资源/网络消耗,迅速定位异常
-
支付无障碍: TRAE 国际版 Pro 订阅支持银联支付,无需外币卡/代付
点击阅读原文,开启智能编程新体验
➤ TRAE 中国版:https://www.trae.cn
➤ TRAE 国际版:https://www.trae.ai
