jvm进程
- java相关的exporter和插件见:https://github.com/prometheus/clientjava 在idea的vm options中加上:-javaagent:./lib/jmxprometheusjavaagent-0.12.0.jar=192.168.1.208:6060:./config/jmxexporter.yaml
- jmxexporter tomcat: 修改catalina.sh里面的JAVAOPTS增加jvm参数的地主添加:-javaagent:./lib/jmxprometheusjavaagent-0.12.0.jar=192.168.1.208:6060:./config/tomcat.yaml 配置模板:https://github.com/prometheus/jmxexporter/blob/master/exampleconfigs/tomcat.yml
其他的example有:
httpserversampleconfig.yml:
tomcat 安装步骤:
- 下载exporter
1. `wget https
:
//repo1.maven.org/maven2/io/prometheus/jmx/jmx\_prometheus\_javaagent/0.3.1/jmx\_prometheus\_javaagent-0.3.1.jar`
- 修改tomcat server.xml
1. `<?xml version='1.0' encoding='utf-8'?>`
2. `<!-- 把此端口改成 -1 ,避免启动多个 tomcat 实例时端口冲突,但是停止实例只能通过 kill -9 "tomcat pid" 命令,无法使用 shutdown.sh -->`
3. `<Server port="-1" shutdown="SHUTDOWN">`
4. `<Listener className="org.apache.catalina.startup.VersionLoggerListener" />`
5. `<Listener className="org.apache.catalina.core.AprLifecycleListener" SSLEngine="on" />`
6. `<Listener className="org.apache.catalina.core.JasperListener" />`
7. `<Listener className="org.apache.catalina.core.JreMemoryLeakPreventionListener" />`
8. `<Listener className="org.apache.catalina.mbeans.GlobalResourcesLifecycleListener" />`
9. `<Listener className="org.apache.catalina.core.ThreadLocalLeakPreventionListener" />`
10.
11. `<GlobalNamingResources>`
12. `<Resource name="UserDatabase" auth="Container"`
13. `type="org.apache.catalina.UserDatabase"`
14. `description="User database that can be updated and saved"`
15. `factory="org.apache.catalina.users.MemoryUserDatabaseFactory"`
16. `pathname="conf/tomcat-users.xml" />`
17. `</GlobalNamingResources>`
18.
19. `<Service name="Catalina">`
20. `<!-- 把此端口改成 25013,不同的实例监听在不同的端口,避免启动多个 tomcat 实例时端口冲突 -->`
21. `<Connector port="25013" protocol="HTTP/1.1"`
22. `connectionTimeout="20000"`
23. `redirectPort="8443" />`
24. `<!-- 没有用到 AJP 连接方式,所以注释掉此行,不监听 8009 端口 -->`
25. `<!-- <Connector port="8009" protocol="AJP/1.3" redirectPort="8443" /> -->`
26. `<Engine name="Catalina" defaultHost="localhost">`
27.
28. `<Realm className="org.apache.catalina.realm.LockOutRealm">`
29. `<Realm className="org.apache.catalina.realm.UserDatabaseRealm"`
30. `resourceName="UserDatabase"/>`
31. `</Realm>`
32.
33. `<Host name="localhost" appBase="webapps"`
34. `unpackWARs="true" autoDeploy="true">`
35. `<Context path="/oss" docBase="tx-web-oss" reloadable="true"/>`
36.
37. `<Valve className="org.apache.catalina.valves.AccessLogValve" directory="logs"`
38. `prefix="localhost_access_log." suffix=".txt"`
39. `pattern="%h %l %u %t "%r" %s %b" />`
40.
41. `</Host>`
42. `</Engine>`
43. `</Service>`
44. `</Server>`
- 配置 jmx exporter tomcat.yml:
1. `---`
2. `lowercaseOutputLabelNames: true`
3. `lowercaseOutputName: true`
4. `rules:`
5. `- pattern: 'Catalina<type=GlobalRequestProcessor, name=\"(\w+-\w+)-(\d+)\"><>(\w+):'`
6. `name: tomcat_$3_total`
7. `labels:`
8. `port: "$2"`
9. `protocol: "$1"`
10. `help: Tomcat global $3`
11. `type: COUNTER`
12. `- pattern: 'Catalina<j2eeType=Servlet, WebModule=//([-a-zA-Z0-9+&@#/%?=~_|!:.,;]*[-a-zA-Z0-9+&@#/%=~_|]), name=([-a-zA-Z0-9+/$%~_-|!.]*), J2EEApplication=none, J2EEServer=none><>(requestCount|maxTime|processingTime|errorCount):'`
13. `name: tomcat_servlet_$3_total`
14. `labels:`
15. `module: "$1"`
16. `servlet: "$2"`
17. `help: Tomcat servlet $3 total`
18. `type: COUNTER`
19. `- pattern: 'Catalina<type=ThreadPool, name="(\w+-\w+)-(\d+)"><>(currentThreadCount|currentThreadsBusy|keepAliveCount|pollerThreadCount|connectionCount):'`
20. `name: tomcat_threadpool_$3`
21. `labels:`
22. `port: "$2"`
23. `protocol: "$1"`
24. `help: Tomcat threadpool $3`
25. `type: GAUGE`
26. `- pattern: 'Catalina<type=Manager, host=([-a-zA-Z0-9+&@#/%?=~_|!:.,;]*[-a-zA-Z0-9+&@#/%=~_|]), context=([-a-zA-Z0-9+/$%~_-|!.]*)><>(processingTime|sessionCounter|rejectedSessions|expiredSessions):'`
27. `name: tomcat_session_$3_total`
28. `labels:`
29. `context: "$2"`
30. `host: "$1"`
31. `help: Tomcat session $3 total`
32. `type: COUNTER`
- 配置 tomcat catalina.sh,让 jmx_exporter 跟 tomcat 一起启动
1. `JAVA\_OPTS
=
"-javaagent:/work1/soft/monitor/jmx\_prometheus\_javaagent-0.3.1.jar=30013:/work1/soft/monitor/tomcat.yml"`
具体如下:
1. `##JDK PATH`
2. `export JAVA_HOME=/usr/java/jdk1.8.0_73`
3. `export PATH=$JAVA_HOME/bin:$PATH`
4. `export CLASSPATH=.:$JAVA_HOME/lib/dt.jar:$JAVA_HOME/lib/tools.jar`
5.
6. `JAVA_OPTS="-Dfile.encoding=utf-8 -javaagent:/work1/soft/monitor/jmx_prometheus_javaagent-0.3.1.jar=30013:/work1/soft/monitor/tomcat.yml"`
7.
8. `# OS specific support. $var _must_ be set to either true or false.`
9. `cygwin=false`
10. `darwin=false`
11. `os400=false`
12. `hpux=false`
13. `case "`uname`" in`
- 在prometheus.yml中添加:
1. `- job_name: 'jmx_tomcat'`
2. `static_configs:`
3. `- targets: ['192.168.1.137:30013']`
4. `labels:`
5. `instance: '137-info'`
6. `- targets: ['192.168.1.138:30013']`
7. `labels:`
8. `instance: '138-admin'`
9. `- targets: ['192.168.1.139:30014']`
10. `labels:`
11. `instance: '139-user'`
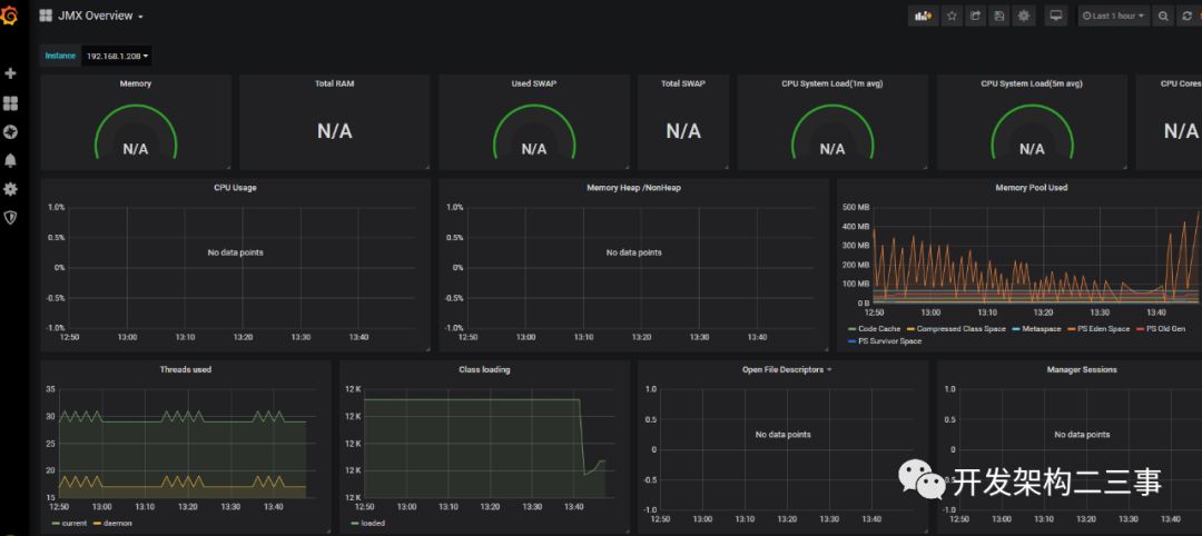
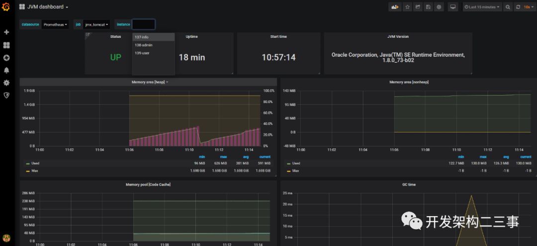
- 使用https://grafana.com/dashboards/8563模板,添加job名称,导入 grafana 中,可以点右上方设置按钮对模板信息进行修改
- 结果:
注意,这里没有需要添加工程名的要求,但是下面的springboot方式需要注意工程名
-
j ar包的详细说明和 下载地址:https://github.co m/prometheus/jmx_exporte r
- http://192.168.1.208:6060 可以看到metrics的信息。
3.prometheus.yml中添加如下信息:
1. `- job_name: 'jmx'`
2. `static_configs:`
3. `- targets: ['192.168.1.208:6060']`
4. `labels:`
5. `instance: '192.168.1.208'`
4.grafana界面上添加dashboard 使用的是https://grafana.com/grafana/dashboards/3457
8563也很不错,可以直接添加job name:https://grafana.com/grafana/dashboards/8563。
参考:https://blog.csdn.net/weixin\_34413103/article/details/88716872
-
界面如下:
2. docker布署
参考:https://blog.csdn.net/weixin\_34413103/article/details/88716872
如果使用的不是tomcat容器,可以使用上文提到的httpserversampleconfig.yml或者自定义一个yml,如果使用的是tomcat容器,可以使用上面的tomcat.yml。在idea的vm options中添加:
1. `-
javaagent
:./
lib
/
jmx\_prometheus\_javaagent
-
0.12
.
0.jar
=
192.168
.
1.208
:
6060
:./
config
/
tomcat
.
yml`
jar包和yml文件需要提前放入指定目录中。
直接cmd启动:
1. `java
-
javaagent
:./
jmx\_prometheus\_javaagent
-
0.12
.
0.jar
=
192.168
.
1.208
:
6060
:./
tomcat
.
yml
-
jar
Market
.
jar`
springboot2
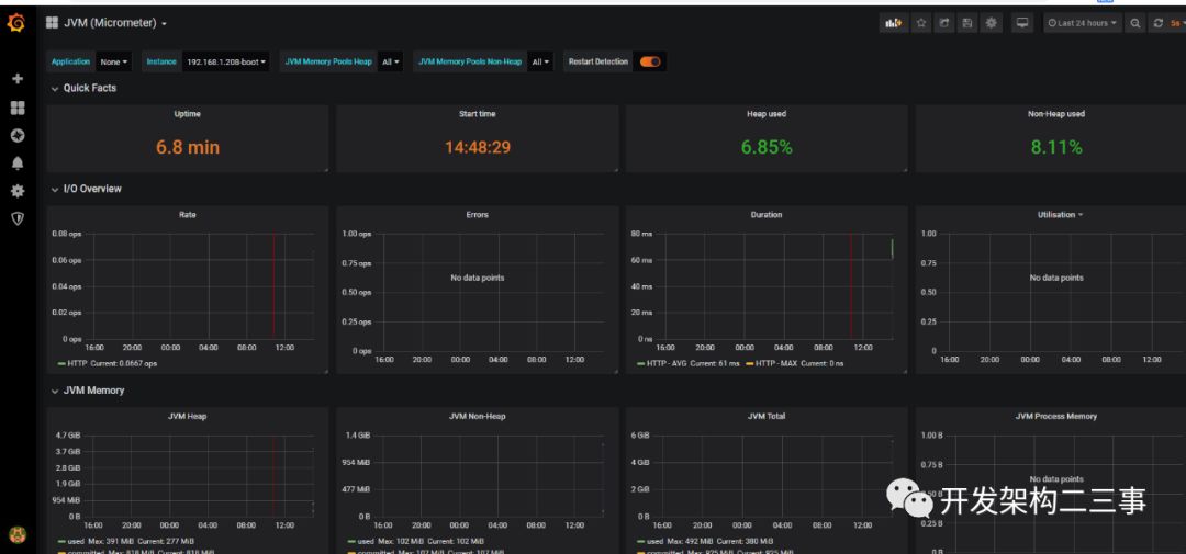
springboot2的Micrometer:Micrometer 是一款监控指标的度量类库,可以让你在没有供应商锁定的情况下对 JVM 的应用程序代码进行调整。Spring Boot 2.0 增强了对 Micrometer 的集成,不再提供自己的指标 API。依靠 micrometer.io 来满足所有应用程序监视需求。
Micrometer 包括尺寸指标的支持,当与尺寸监测系统配对时,尺寸指标可以有效访问特定的指定度量标准,并且可以在其尺寸范围内向下钻取。
指标可以输出到各种系统和开箱即用的 Spring Boot 2.0,为 Atlas、Datadog、Ganglia、Graphite、Influx、JMX、New Relic、Prometheus、SignalFx、StatsD 和 Wavefront 提供支持,另外还可以使用简单的内存中度量标准。
集成后提供 JVM 指标(包括 CPU、内存、线程和 GC)、Logback、Tomcat、Spring MVC & 提供 RestTemplate。
springboot2监控指标见:https://www.cnblogs.com/JiangWJ/p/11117475.html
配置:
1. `<dependency>`
2. `<groupId>org.springframework.boot</groupId>`
3. `<artifactId>spring-boot-starter-actuator</artifactId>`
4. `</dependency>`
5.
6. `<dependency>`
7. `<groupId>io.micrometer</groupId>`
8. `<artifactId>micrometer-registry-prometheus</artifactId>`
9. `<version>1.0.6</version>`
10. `</dependency>`
11.
12. `<dependency>`
13. `<groupId>io.github.mweirauch</groupId>`
14. `<artifactId>micrometer-jvm-extras</artifactId>`
15. `<version>0.1.2</version>`
16. `</dependency>`
application.properties:
1. `#prometheus配置`
2. `management.metrics.export.prometheus.enabled=true`
3. `management.metrics.export.prometheus.step=1ms`
4. `management.metrics.export.prometheus.descriptions=true`
5.
6. `management.endpoint.prometheus.enabled=true`
7. `management.endpoints.web.exposure.include=health,info,env,prometheus,metrics,httptrace,threaddump,heapdump,springmetrics`
直接
prometheus.yml:
1. `- job_name: 'springboot2'`
2. `metrics_path: '/api/actuator/prometheus'`
3. `static_configs:`
4. `- targets: ['192.168.1.208:8080']`
5. `labels:`
6. `instance: '192.168.1.208-boot'`
效果:
通过界面上add panel可以添加指标,可添加的指标如下:
- jvmmemorycommitted_bytes
- jvmthreadsstates_threads
- jvmmemoryused_bytes
- processcpuusage
- rate(httpserverrequestssecondssum[5m])
- jvmgcpausesecondscount
自定义java client
地址:https://github.com/java-rookie/client\_java 参考:https://www.jianshu.com/p/60c6d6cb4c49
