目前火山引擎容器服务 VKE 已向个人用户开放,欢迎大家登录控制台体验!
来源 | 火山引擎云原生团队
进入 2024 年后,企业对 LLM 的关注开始转向生产环境的大规模部署,将 AI 模型接入现有基础设施以优化系统性能,包括降低延迟、提高吞吐量,以及加强日志记录、监控和安全性等。然而这一路径既复杂又耗时,往往需要构建专门的平台和流程。
在部署 AI 模型的过程中,研发团队通常需要执行以下步骤:
- 环境搭建与配置 :首先需要准备和调试运行环境,这包括但不限于 CUDA、Python、PyTorch 等依赖项的安装与配置。这一步骤往往较为复杂,需要细致地调整各个组件以确保兼容性和性能。
 - 模型优化与封装 :接下来进行模型的打包和优化,以提高推理效率。这通常涉及到使用 TensorRT 或 TensorRT-LLM 等专业工具来优化模型,并根据性能测试结果和经验来调整推理引擎的配置参数。这一过程需要深入的 AI 领域知识,并且工具的使用具有一定的学习成本。
 - 模型部署 :最后,将优化后的模型部署到生产环境中。对于非容器化环境,资源的准备和管理也是一个需要精心策划的环节。
 
为了简化上述流程并降低技术门槛,火山引擎云原生团队推出 NIM on VKE 最佳实践。通过结合 NIM 一站式模型服务能力,以及火山引擎容器服务 VKE 在成本节约和极简运维等方面的优势,这套开箱即用的技术方案将帮助企业更加快捷和高效地部署 AI 模型。
AI 微服务化:NIM
NIM(NVIDIA Inference Microservice)是英伟达(NVIDIA)推出的一套经过优化的企业级生成式 AI 微服务,它封装了推理引擎,通过 API 接口对外提供服务,旨在帮助企业和个人开发者更简单地开发和部署 AI 驱动的应用程序。
NIM 使用行业标准 API,支持跨多个领域的 AI 用例,包括大型语言模型(LLM)、视觉语言模型(VLM),以及用于语音、图像、视频、3D、药物研发、医学成像等的模型。同时,它基于包括 NVIDIA Triton™ Inference Server、TensorRT™、TensorRT-LLM 和 PyTorch 在内的强大基础构建,可以在加速基础设施上提供最优的延迟和吞吐量。
为了进一步降低复杂度,NIM 将模型和运行环境做了解耦,以容器镜像的形式为每个模型或模型系列打包。其在 Kubernetes 内的部署形态如下:
NIM on Kubernetes
火山引擎容器服务 VKE(Volcengine Kubernetes Engine)通过深度融合新一代云原生技术,提供以容器为核心的高性能 Kubernetes 容器集群管理服务,可以为 NIM 提供稳定、可靠、高性能的运行环境,实现模型使用和运行的强强联合。
同时,模型服务的发布和运行也离不开发布管理、网络访问、观测等能力,VKE 深度整合了火山引擎高性能计算(ECS/裸金属)、网络(VPC/EIP/CLB)、存储(EBS/TOS/NAS)、弹性容器实例(VCI)等服务,并与 镜像仓库 、 持续交付 、托管 Prometheus 、 日志服务 、微服务引擎 等云产品横向打通,可以实现 NIM 服务构建、部署、发布、监控等全链路流程,帮助企业更灵活、更敏捷地构建和扩展基于自身数据的定制化大型语言模型(LLMs),打造真正的企业级智能化、自动化基础设施。
NIM on VKE 部署流程
下面,我们将介绍 NIM on VKE 的部署流程,助力开发者快速部署和访问 AI 模型。
准备工作
部署 NIM 前,需要做好如下准备:
- 
VKE 集群中已安装 csi-nas / prometheus-agent / vci-virtual-kubelet / cr-credential-controller 组件
 - 
在 VKE 集群中使用相适配的 VCI GPU 实例规格,具体软硬件支持情况可以查看硬件要求: https://docs.nvidia.com/nim/large-language-models/latest/support-matrix.html
 - 
创建 NAS 实例,作为存储类,用于模型文件的存储
 - 
创建镜像仓库 CR 实例,用于托管 NIM 镜像
 - 
开通托管 Prometheus VMP 服务
 - 
向 NVIDIA 官方获取 NIM 相关镜像的拉取权限(下述以 llama3-8b-instruct:1.0.0 为例),并 生成 API Key: https://docs.nvidia.com/nim/large-language-models/latest/getting-started.html#generate-an-api-key
 
部署
- 在国内运行 NIM 官方镜像时,为了避免网络访问影响镜像拉取速度,可以提前拉取相应 NIM 镜像并上传到火山引擎镜像仓库 CR,操作步骤如下:
 
          
$ export NGC_API_KEY=<value> # ngc 的 api key
          
$ echo "$NGC_API_KEY" | docker login nvcr.io --username '$oauthtoken' --password-stdin
          
          
$ docker pull nvcr.io/nim/meta/llama3-8b-instruct:1.0.0
          
$ docker tag nvcr.io/nim/meta/llama3-8b-instruct:1.0.0 <your-cr-host>/<your-cr-namespace>/llama3-8b-instruct:1.0.0
          
          
$ echo "<your-cr-password>" | docker login --username=<account-name>@<account-id> <your-cr-host>
          
$ docker push <your-cr-host>/<your-cr-namespace>/llama3-8b-instruct:1.0.0
      
 2. 下载代码到本地,进入到代码的 Helm Chart 目录中,把 Helm Chart 推送到镜像仓库(Helm 版本大于 3.7):
          
$ git clone https://github.com/NVIDIA/nim-deploy.git
          
$ cd nim-deploy/helm/nim-llm
          
helm registry login --username=<account-name>@<account-id> <your-cr-host>
          
helm package ./ --version 0.2.1
          
helm push nim-llm-0.2.1.tgz oci://<your-cr-host>/<your-cr-namespace>
      
- 在 VKE 的应用中心的 Helm 应用中选择创建 Helm 应用,并选择对应 chart,集群信息,并点击 values.yaml 的编辑按钮进入编辑页:
 
- 覆盖 values 内容为如下值来根据火山引擎环境调整参数配置,提升部署性能,点击确定完成参数改动,再继续在部署页点击确定完成部署
 
          
image:
          
  # Adjust to the actual location of the image and version you want
          
  repository: <your-cr-host>/<your-cr-namespace>/llama3-8b-instruct
          
  tag: 1.0.0
          
model:
          
  name: meta/llama3-8b-instruct # not strictly necessary, but enables running "helm test" below
          
  ngcAPISecret: ngc-api
          
  ngcAPIKey: "<your-ngc-api-key>"
          
persistence:
          
  enabled: true
          
  storageClass: "<your-nas-storage-class>"
          
  annotations:
          
    helm.sh/resource-policy: keep
          
statefulSet:
          
    enabled: false
          
metrics:
          
  enabled: true
          
  serviceMonitor:  # for use with the Prometheus Operator and the primary service object
          
    enabled: true
          
    additionalLabels: 
          
        volcengine.vmp: "true"
          
service:
          
  type: LoadBalancer
          
podAnnotations:
          
  vci.vke.volcengine.com/preferred-instance-family: vci.gni2 #规格按模型和region情况具体选择,参考https://www.volcengine.com/docs/6460/76911选择适配规格
          
  vke.volcengine.com/burst-to-vci: enforce
          
resources:
          
  limits:
          
    nvidia.com/gpu: 1
      
- Pod 启动过程中需要下载模型,需要等待模型下载完成时间。若 Pod 日志出现如下内容或者 Pod 状态变成 Ready,说明服务已经准备好:
 
        
            
          INFO: Uvicorn running on http://0.0.0.0:8000 (Press CTRL+C to quit)
        
      
- 在 VKE 控制台获取 LB Service 地址 (Service 名称为 -nim-llm)
 
- 访问 NIM 服务
 
          
$ curl -X 'POST' \
          
  'http://<lb-ip>:8000/v1/chat/completions' \
          
  -H 'accept: application/json' \
          
  -H 'Content-Type: application/json' \
          
  -d '{
          
  "messages": [
          
    {
          
      "content": "You are a polite and respectful chatbot helping people plan a vacation.",
          
      "role": "system"
          
    },
          
    {
          
      "content": "What should I do for a 4 day vacation in Spain?",
          
      "role": "user"
          
    }
          
  ],
          
  "model": "meta/llama3-8b-instruct",
          
  "max_tokens": 16,
          
  "top_p": 1,
          
  "n": 1,
          
  "stream": false,
          
  "stop": "\n",
          
  "frequency_penalty": 0.0
          
}'
      
会有如下输出:
        
            
          {"id":"cmpl-a98bbfec02ab4771a3d6ad81caf63e94","object":"chat.completion","created":1718878017,"model":"meta/llama3-8b-instruct","choices":[{"index":0,"message":{"role":"assistant","content":"¡hola! Spain is a wonderful destination, and I'd be delighted to"},"logprobs":null,"finish\_reason":"length","stop\_reason":null}],"usage":{"prompt\_tokens":42,"total\_tokens":58,"completion\_tokens":16}}
        
      
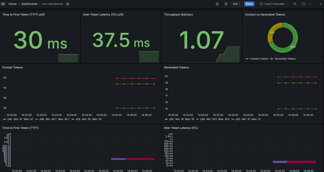
监控
NIM 提供了丰富的观测指标和 Grafana Dashboard,详情可参考 Observability : https://docs.nvidia.com/nim/large-language-models/latest/observability.html#prometheus 。
在 VKE 中,可通过如下方法搭建 NIM 监控:
- 
参考文档搭建 Grafana: https://www.volcengine.com/docs/6731/126068 。
 - 
进入 Grafana 中,在 dashboard 菜单中选择 import:
 
- 按照 NIM 官方文档 中的教程导入 NIM Dashboard :
 
- 观测面板效果如下:
 
结语
相比直接构建大模型镜像,基于 VKE 使用 NIM 部署和访问模型有如下优点:
- 易用性 :NIM 提供了预先构建好的模型容器镜像,用户无需从头开始构建和配置环境,配合 VKE 与 CR 的应用部署能力,极大简化了部署过程
 - 性能优化 :NIM 的容器镜像是经过优化的,可以在 NVIDIA GPU 上高效运行,充分利用 VCI 的硬件性能
 - 模型选择 :NIM 官方提供了多种大语言模型,用户可以根据需求选择合适的模型,部署在 VKE 中仅需对 values.yaml 配置做修改即可
 - 自动更新 :通过 NGC,NIM 可以自动下载和更新模型,用户无需手动管理模型版本
 - 可观测性 :NIM 内置了丰富的观测指标,配合 VKE 与 VMP 观测能力开箱即用
 
火山引擎容器服务 VKE 旨在为个人和企业用户提供高性能、高可靠、极致弹性的企业级容器管理能力,目前 VKE 已正式开放个人用户 使用,结合 NIM 强大易用的模型部署服务,可以进一步帮助开发者和企业快速部署 AI 模型,并提供高性能、开箱即用的模型 API 服务,详情请咨询:
- END -
 
相关链接
[1] 火山引擎: www.volcengine.com
[ 2] VKE:www.volcengine.com/product/vke
[3] VCI:www.volcengine.com/docs/6460/76908
[4] VMP:www.volcengine.com/product/prometheus
[6] 弹性容器实例:基于 Argo Workflows 和 Serverless Kubernetes 搭建精细化用云工作流
[7] 弹性容器实例:如何基于 Serverless Kubernetes 构建业务高连续性
火山引擎云原生团队
火山引擎云原生团队主要负责火山引擎公有云及私有化场景中 PaaS 类产品体系的构建,结合字节跳动多年的云原生技术栈经验和最佳实践沉淀,帮助企业加速数字化转型和创新。产品包括容器服务、镜像仓库、分布式云原生平台、函数服务、服务网格、持续交付、可观测服务等。
