一、 云服务器 部署问题
问题1:在火山引擎上如何部署幻兽帕鲁服务器?
参考回答:
进入火山引擎游戏联机服务器专题页,点击页面左侧的“即刻部署”即可创建实例。
完整部署教程参见:搭建《幻兽帕鲁》服务器指南
小白推荐:(强推!)保姆级指南!通过Docker脚本快速搭建幻兽帕鲁服务器
问题2:在火山引擎上如何部雾锁王国服务器?
参考回答:
进入火山引擎游戏联机服务器专题页:https://www.volcengine.com/activity/game-huanshou 点击页面《雾锁王国》游戏教程左侧的“即刻部署”即可创建实例。 详细部署教程参见:搭建《雾锁王国》服务器指南
问题3:使用火山引擎部署一台幻兽帕鲁联机服务主要涉及哪些费用?
参考回答:
计费规格仅限:
1.所选vCPU与内存规格,4C16G/8C32G/16C64G可选
2.配套系统盘磁盘容量
3.配套公网IP带宽
计费方式仅限:
1.包年包月
以上配置的预估费用,在创建实例时可实时看到。
问题4:已创建的 云服务器 实例在产品控制台找不到?
参考回答:
点击控制台左侧边栏“实例与镜像”--“实例”,可以查看已部署的实例列表。
问题5:Windows和Linux的服务器性能上有啥区别?
参考回答:
性能差异不大,但建议幻兽帕鲁游戏服务器建议选装Linux操作系统;雾锁王国游戏服务器建议选装Windows操作系统。
问题6:部署服务实例时,可用区为空怎么办?无可用实例?
参考回答:
请尝试切换其他地域或可用区进行部署。因用户数量激增,局部地域出现短暂实例缺货,官方将会很快补货。
如您是个人实名认证客户,仅支持活动专题页面的机型与规格进行购买,且地域仅支持华北2(北京)与华东2(上海)两个地域的可用区。
问题7:连接服务器的时候没有输密码的地方?
参考回答: 您可以按照如下操作解决:
- 在游戏主页,单击“加入多人游戏(专用服务器)”按钮。
-
在开始页面选择“社群服务器”,并在页面底部,输入
云服务器公网IP:8211,单击“联系”按钮即可进入专属服务器开始游戏。 -
问题8:怎么迁移其他云服务器的存档至火山引擎的幻兽帕鲁服务器?
两边都是Linux服务器吗?如果是的话可以参考如下操作:
-
远程登录到原服务器上。
-
找到幻兽帕鲁服务端存档地址,比如:
/home/steam/Steam/steamapps/common/PalServer/Pal/Saved/SaveGames/0/
- 查看并选择要迁移的存档文件夹,比如
/home/steam/Steam/steamapps/common/PalServer/Pal/Saved/SaveGames/0/C7ED6C2F2B2D45D8BD707C1B22932FED
-
远程复制存档到新服务器上。
-
修改配置
/home/steam/Steam/steamapps/common/PalServer/Pal/Saved/Config/LinuxServer/GameUserSettings.ini
-
将DedicatedServerName=的值修改为复制过来存档文件夹的名字
二、资源费用问题
问题1:新用户和老用户价格问题?
参考回答:
优惠折扣仅限商品新用户首次购买时享受,已付费老客户不再享受本次优惠折扣。
问题2:在火山引擎上搭建幻兽帕鲁服务器,付费时长怎么选?
参考回答:
活动优惠服务器仅选择包月,可选一个月或三个月,因为限购1台,推荐您选择三个月时长。
问题3:到期会自动续费吗?续费的价格是多少?
参考回答:
到期不会自动续费,需用户自主续费;到期前会有短信提示;续费价格为官网刊例价格。
问题4:如何退款呢?退订之后,为什么没有折扣价格了?
参考回答:
优惠折扣仅限商品新用户首次购买时享受,如果成功购买了的优惠服务器商品,当您选择退款后,已经消耗首购用户“限购1台”的优惠额度,再次购买则不属于首次购买了,不再享受折扣优惠。
问题5:购买了ECS套餐后,还需要额外支付其他费用吗?
参考回答:
ECS套餐费用包含云服务器、公网IP、系统盘磁盘费用,无须支付其他即可部署使用。
问题6:不需要云服务器之后如何申请退款?
三、游戏相关问题
问题1:游戏玩家如何选型?
参考回答:
基础版(支持4-10个玩家):g1ie系列 4C16G,3M带宽不限流量。
进阶版1(支持10-20个玩家):g1ie系列 8C32G,10M带宽不限流量。
进阶版2(支持10-20个玩家):g2a系列 8C32G,10M带宽不限流量。
尊享版(支持20-32个玩家):g2a系列 16C64G,20M带宽不限流量。
经测试,更高CPU规格,游戏体验更顺畅。
问题2:幻兽帕鲁游戏服务器无法登录如何排查?
-
首次登录无法成功
- 检查安全组有没有放通8211端口:
- Windows镜像的用户检查【防火墙】是否有放通8211端口
New-NetFirewallRule -DisplayName "Allow Port 8211" -Protocol UDP -LocalPort 8211 -Action Allow - 检查安全组有没有放通8211端口:
回显如下所示时,表示配置成功:
-
游戏过程中发现掉线
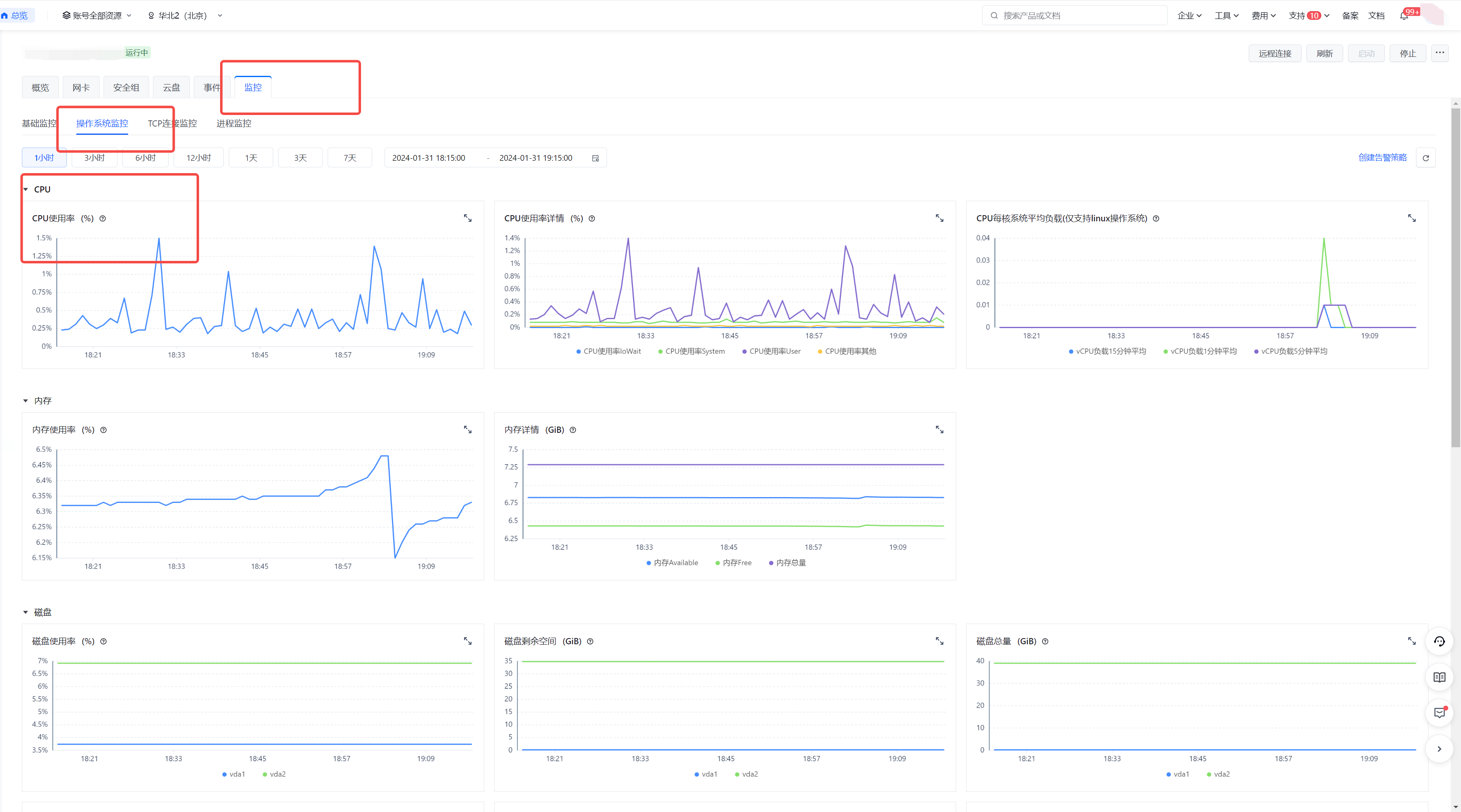
- 云监控查看是否有CPU 、内存利用率过高,如果有利用率过高的情况,可以重启实例(参考回答:如何正确重启联机游戏服务器?)
- 查看【站内信】,看看服务器是否被封禁
- 云监控查看是否有CPU 、内存利用率过高,如果有利用率过高的情况,可以重启实例(参考回答:如何正确重启联机游戏服务器?)
详见原回答:幻兽帕鲁游戏服务器无法登录如何排查?
问题3:如何将服务器存档转存到本地?
参考回答:
从云服务器下载文件命令:
scp username@servername:/path/filename /tmp/local_destination
例如scp root@192.168.0.101:/home/kimi/test.txt /tmp/local_destination
把192.168.0.101上的/home/kimi/test.txt的文件下载到 /tmp/local_destination
问题4:在火山引擎上搭建联机游戏服务器,怎么找到服务器的IP地址?
参考回答:
在云服务器【控制台】点击左侧【实例】列表后可以看到【主IPv4地址】「公网」101.126.xx.xxx,这就是你搭建服务器的IP地址了,你需要复制这个地址加上“:8211”用于联机游戏。
详见原回答:怎么找到服务器的IP地址?
问题9:在火山引擎上搭建好幻兽帕鲁服务器后如何进行联机游戏?
参考回答:
- 进入Palword,选择加入多人游戏(专用服务器)
-
在火山引擎控制台点击实例名称后可以看到“服务器地址端口”,将最下方的 127.0.0.1 这个地址换成“服务器地址端口”的IP地址,就可以跟小伙伴们愉快地联机游戏了。
-
进入游戏,创建角色,开启你的帕鲁之旅吧!
问题5:如果遇到幻兽帕鲁服务器内存溢出,如何解决?
参考回答:
建议在火山引擎的控制台里,重启一下释放多余内存。操作详情可查看重启实例,或参考回答:如何正确重启联机游戏服务器?。
问题6:如何修改幻兽帕鲁联服务器中的配置参数,如经验值倍率等?
参考回答:
如果你想修改默认的死亡掉落规则、调整掉落倍率等游戏配置的话,可以这么做:
- 如果幻兽帕鲁服务端正在运行,需要关闭服务器进程(操作可见:如何正确重启联机游戏服务器?)
- 如果是第一次修改,配置文件会为空没有内容,需要复制“DefaultPalWorldSettings.ini”文件的内容到配置文件中。
这里提供一段当前版本的文件内容,可以直接复制后去粘贴使用,后续可能会更新导致参数不一致,还是建议去帕鲁安装程序中找到对应的文件,文件内容:
; This configuration file is a sample of the default server settings.
; Changes to this file will NOT be reflected on the server.
; To change the server settings, modify Pal/Saved/Config/LinuxServer/PalWorldSettings.ini.
[/Script/Pal.PalGameWorldSettings]
OptionSettings=(Difficulty=None,DayTimeSpeedRate=1.000000,NightTimeSpeedRate=1.000000,ExpRate=1.000000,PalCaptureRate=1.000000,PalSpawnNumRate=1.000000,PalDamageRateAttack=1.000000,PalDamageRateDefense=1.000000,PlayerDamageRateAttack=1.000000,PlayerDamageRateDefense=1.000000,PlayerStomachDecreaceRate=1.000000,PlayerStaminaDecreaceRate=1.000000,PlayerAutoHPRegeneRate=1.000000,PlayerAutoHpRegeneRateInSleep=1.000000,PalStomachDecreaceRate=1.000000,PalStaminaDecreaceRate=1.000000,PalAutoHPRegeneRate=1.000000,PalAutoHpRegeneRateInSleep=1.000000,BuildObjectDamageRate=1.000000,BuildObjectDeteriorationDamageRate=1.000000,CollectionDropRate=1.000000,CollectionObjectHpRate=1.000000,CollectionObjectRespawnSpeedRate=1.000000,EnemyDropItemRate=1.000000,DeathPenalty=All,bEnablePlayerToPlayerDamage=False,bEnableFriendlyFire=False,bEnableInvaderEnemy=True,bActiveUNKO=False,bEnableAimAssistPad=True,bEnableAimAssistKeyboard=False,DropItemMaxNum=3000,DropItemMaxNum_UNKO=100,BaseCampMaxNum=128,BaseCampWorkerMaxNum=15,DropItemAliveMaxHours=1.000000,bAutoResetGuildNoOnlinePlayers=False,AutoResetGuildTimeNoOnlinePlayers=72.000000,GuildPlayerMaxNum=20,PalEggDefaultHatchingTime=72.000000,WorkSpeedRate=1.000000,bIsMultiplay=False,bIsPvP=False,bCanPickupOtherGuildDeathPenaltyDrop=False,bEnableNonLoginPenalty=True,bEnableFastTravel=True,bIsStartLocationSelectByMap=True,bExistPlayerAfterLogout=False,bEnableDefenseOtherGuildPlayer=False,CoopPlayerMaxNum=4,ServerPlayerMaxNum=32,ServerName="Default Palworld Server",ServerDescription="",AdminPassword="",ServerPassword="",PublicPort=8211,PublicIP="",RCONEnabled=False,RCONPort=25575,Region="",bUseAuth=True,BanListURL="https://api.palworldgame.com/api/banlist.txt")
好了,我们再说下完整路径吧:
Linux的文件路径:
/home/steam/Steam/steamapps/common/PalServer/DefaultPalWorldSettings.ini
(tips:Linux建议使用宝塔面板操作,方便一些,安装方法:https://www.bt.cn/new/download.html,注意:宝塔面板安装后防火墙默认开启,会导致帕鲁服务器无法连接,建议安装后关闭防火墙)
Windows的文件路径:
\steamcmd\steamapps\common\PalServer\DefaultPalWorldSettings.ini
找到这个文件后,全部复制,粘贴到下边的配置文件中即可。
- 修改目标配置文件
目标配置文件路径:
Linux操作系统的目标路径:
/home/steam/Steam/steamapps/common/PalServer/Pal/Saved/Config/LinuxServer/PalWorldSettings.ini
Windows操作系统的目标路径:
\steamcmd\steamapps\common\PalServer\Pal\Saved\Config\WindowsServer\PalWorldSettings.ini
修改这些字段的值,然后保存关闭即可。
其他配置项含义可参考:https://www.bilibili.com/read/cv29976071/?jump_opus=1
官方(但是英文):https://tech.palworldgame.com/optimize-game-balance
- 再次启动服务器进程,即可生效,尽情Enjoy吧!
重启办法可以查看:如何正确重启联机游戏服务器?
详细可参考:如何修改幻兽帕鲁联服务器中的配置参数?
问题7:如何正确重启联机游戏服务器?
游戏服务端目前有内存泄露的bug,每隔一段时间需要重启下服务器,但不建议直接杀进程,直接杀进程有概率丢失存档进度。
正确的方法:
- 如果您本地的电脑可以打开游戏:
首先在“PalWorldSetting.ini”中设置游戏管理员密码
然后,连接服务器,进入游戏。在游戏中按Enter键,输入 “/AdminPassword {你设置的密码}”,即可成为游戏管理员
然后,输入“/Save”命令
然后,打“/Shundown {秒数}” (秒数的意思就是几秒后关服)
命令说明:https://tech.palworldgame.com/server-commands
- 如果您本地没有电脑可以打开游戏:
建议使用rcon工具,可以看教程中的readme:https://github.com/gorcon/rcon-cli
也说下直接杀进程的方法(但不建议使用):
Linux操作系统:
- 找到帕鲁服务端进程pid
ps -a | grep Pal
- 直接杀掉即可
kill -9 9157 9164
这里后面两个数字为帕鲁服务器进程的pid,需要替换为你的pid
- 用命令启动帕鲁服务端进程
# 进入帕鲁服务器文件夹
cd /home/steam/Steam/steamapps/common/PalServer
# 切换到steam用户
su steam
# 运行帕鲁服务
./PalServer.sh -useperfthreads -NoAsyncLoadingThread -UseMultithreadForDS &
- 好了,尽情Enjoy游戏吧!
详细可参考:如何正确重启联机游戏服务器?
问题8:本地合作模式存档如何迁移到服务器?
本地合作模式存档在“GameUserSettings.ini”中,修改存档id,并删除“WorldOptions.sav”后(这个网上有教程),可以直接复制到服务器,能正常游玩,但主机玩家的数据会丢失,其他玩家可以正常工作。
至于主机玩家的数据如何迁移,这个有一定技术门槛,建议加微信群获取技术支持。
