嘿,大家好,我是子昕。这是我新开的一个号,主要是分享一些AI编程的内容。第一篇文章,就和大家分享一下我最近的经历。
这段时间在忙什么?说出来你们可能不信——我用AI搞定了我论文的实现部分,一个完整的光伏产业链决策支持系统。最离谱的是,只用了半个月的下班时间!
系统的具体功能截图我放在后面了,先来聊聊这段神奇的开发经历吧。
事情是这样的...
先交代下背景,我平时是做后端开发的,同时在读MEM工程管理的硕士。这学期论文答辩临近,导师给我的课题是实现一个光伏产业链的决策支持系统。听起来就很复杂对吧?确实,我当初想都没多想就答应了(为了早点毕业,只能导师说啥是啥),后来真要做的时候才意识到:卧槽,工作量好大啊!
作为全职上班的社畜,我能挤出来的时间真的很有限。如果按照我平时写代码的速度,保守估计,这个系统得磕两三个月吧?而且还是专注投入的那种。
就在我一筹莫展的时候,突然想到了平时经常看到的Cursor。想着反正试试看呗,大不了用不了就换传统方式。结果这一试,直接颠覆了我对编程的认知...
"我靠,这玩意儿真的能用?"
//
老实说,一开始我对AI编程半信半疑。身边不少朋友跟我说过他们用ChatGPT写代码的经历,大多是"能用但是得改",或者是"简单的还行,复杂的就歇菜了"。
第一天晚上,我试着让Cursor帮我搭建系统的基础架构。抱着"反正也不亏"的心态,我把系统的需求大致描述了一下...
结果等我回车的那一刻,这玩意直接给我生成了一套完整包括前端、后端以及网关等的项目结构!数据模型、核心模块划分、数据流设计,甚至连接口文档都帮我考虑好了!我tm的整个人都惊呆了。
真实体验:"我这是开了挂吧?"
//
接下来的日子简直像开了挂。我每天下班回家,打开电脑,跟Cursor说我今天想实现什么功能,它就开始给我生成代码。我负责审核、提问和调整,它负责大部分的代码实现。
最让我惊讶的是,Cursor生成的代码质量真的不赖。结构清晰、命名规范、注释完善,甚至连单元测试都帮我考虑到了。这哪是什么AI助手啊,简直就是个经验丰富的高级工程师!
我的系统长啥样?
//
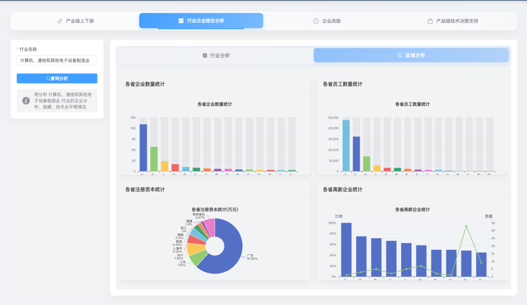
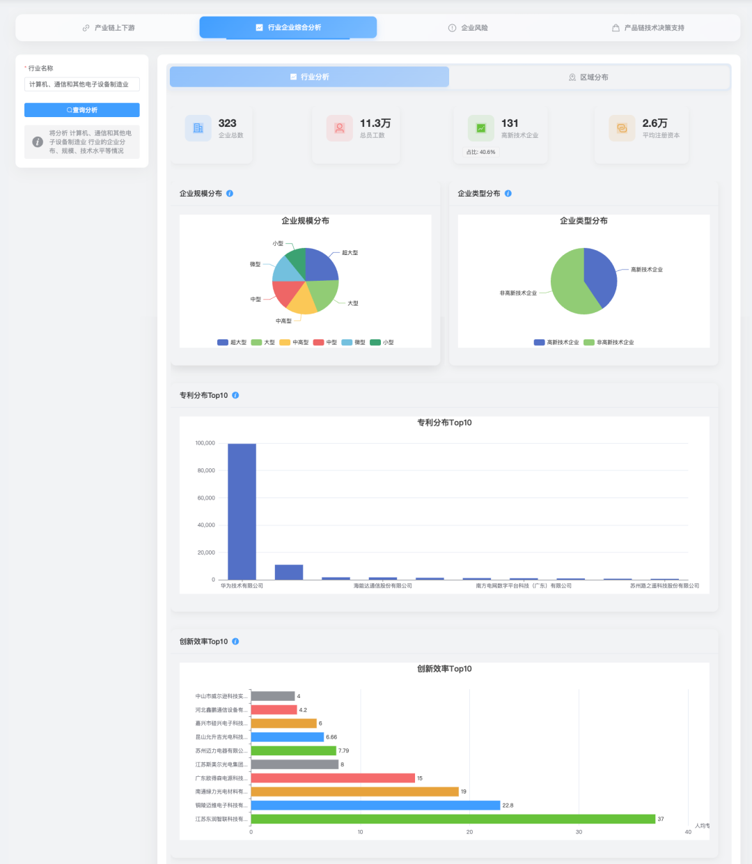
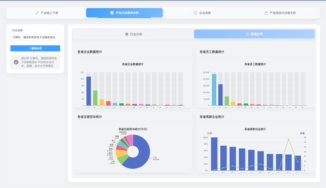
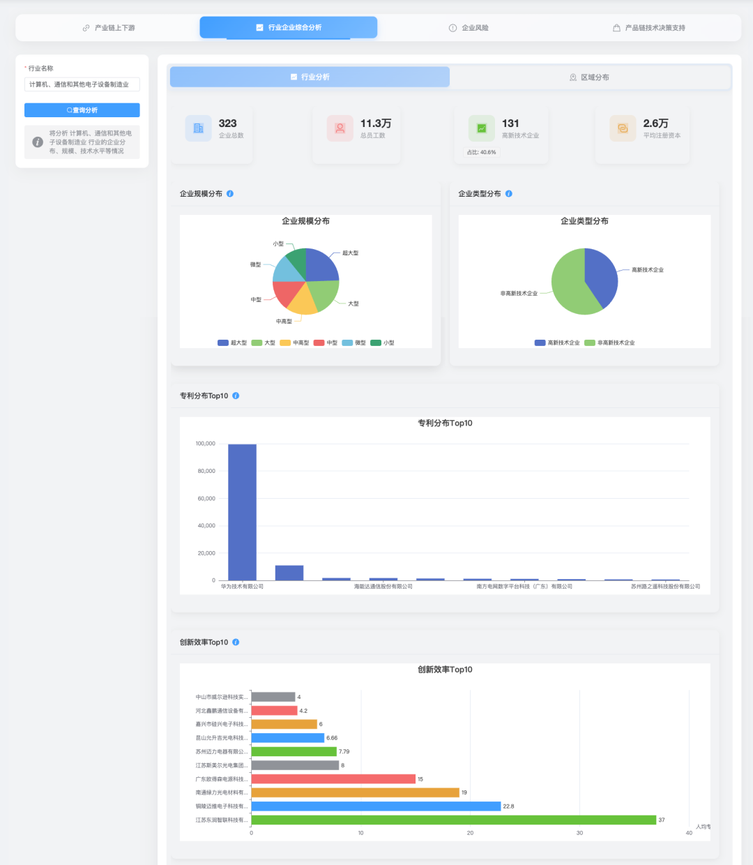
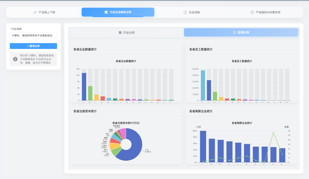
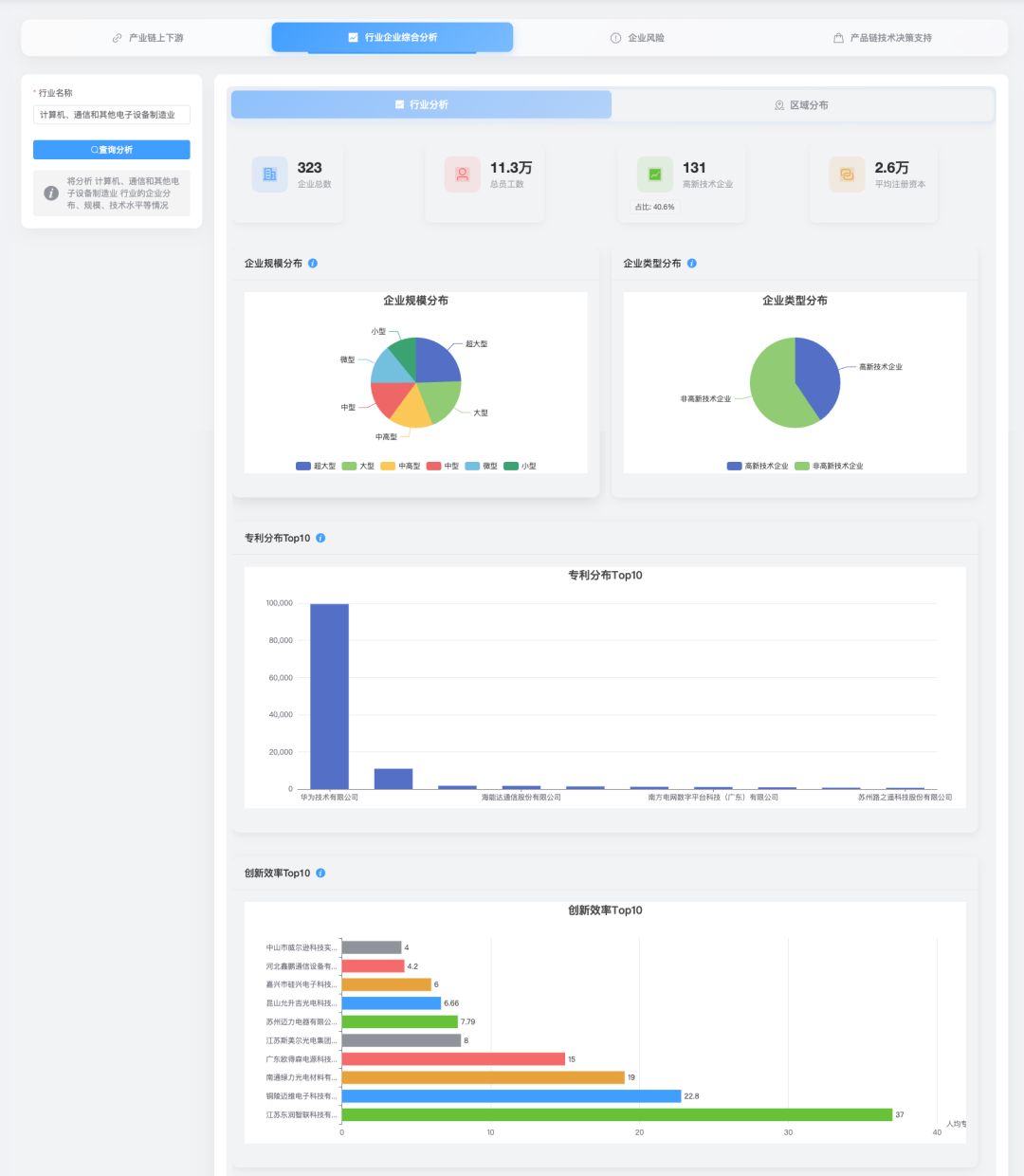
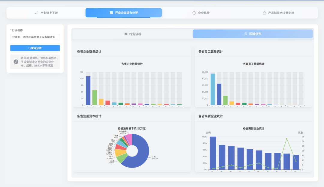
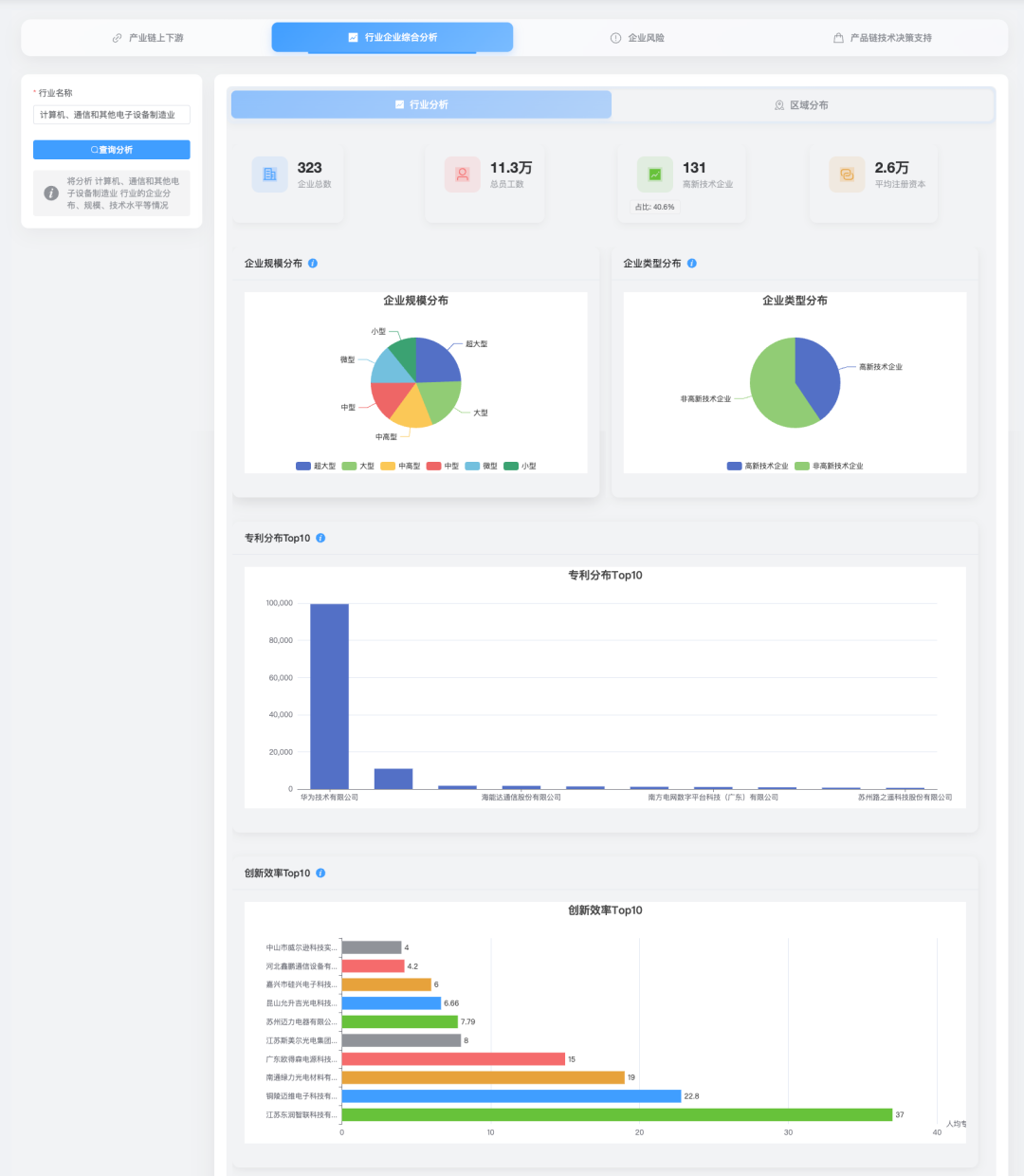
说了这么多,大家一定好奇我的系统长啥样吧?下面就给大家放一些系统功能模块的截图,让大家看看用Cursor到底能实现一个什么样的系统。具体的功能就不介绍了,大家肯定也不关心,看图就知道有多强大了。
还有一些用户和权限管理的功能,这里就不放图了,页面比较简单,但是后端的逻辑稍微复杂一些。
半个月真的搞定了?
//
没错,从项目启动到基本功能完成,利用下班时间,我总共只花半个月!这在以前简直是不可想象的。
但现在,一个功能完善的系统就在我面前运行着。这一刻我才真正体会到了AI编程的威力。不是简单的代码补全,不是简单的语法检查,而是真正意义上的编程协作。
除了系统本身,这次经历还给我带来了很多意外的收获:
-
思路更开阔了 :Cursor经常会给我提供一些我没想到的实现方案,让我看到了更多可能性。
-
学到了新技术 :它生成的代码里包含了一些我之前不太熟悉的技术和框架,间接地帮我扩展了技术栈。
-
更专注于设计 :因为不需要关注太多代码细节,我能把更多精力放在系统设计和业务逻辑上,这恰恰是最能体现个人价值的部分。
-
效率提升难以置信 :有些功能我原本预计需要一周,结果一个晚上就搞定了。这种效率提升是革命性的。
我的一些思考
//
这次经历确实让我对编程的未来有了新的思考。
AI编程工具正在迅速发展,它们不再是简单的代码生成器,而是越来越像一个配合默契的搭档。我觉得未来程序员的工作方式可能会发生根本性的变化——我们可能会更专注于创意思考、架构设计和业务理解,而将更多的具体实现交给AI。
这并不意味着编程技能会变得不重要,恰恰相反,只有真正懂编程的人才能驾驭好这些AI工具。就像这次,如果我不理解系统架构和光伏行业知识,恐怕也无法顺利完成这个项目。
说实话,初期我还有点担心:这么依赖AI写代码,会不会让我的编程能力退化?但实际体验下来,我发现我学到的东西反而更多了。因为AI能够快速实现想法,我可以尝试更多的方案和思路,从中学习更多的编程技巧和模式。
-
最后想说...
这次用Cursor开发光伏系统的经历,让我深刻体会到了AI编程的魅力。它不仅仅是提高了效率,更重要的是改变了我思考问题的方式。
我知道很多程序员对AI编程持谨慎态度,担心它会"抢饭碗"。但从我的亲身经历来看,AI更像是给我们装上了"超级引擎",让我们能够更快地实现想法,创造更多的价值。
当然,这次经历中也遇到了不少坑和问题,比如有时候Cursor会生成看起来很美但实际运行有问题的代码,有时候它就是理解不了你的话,甚至有时候它会把你原本好的功能全搞坏,让人崩溃......这些我打算在之后的文章中详细分享。
总之,如果你还没尝试过AI编程,真的强烈推荐你去试试。它可能会像改变我一样,改变你对编程的理解和体验!
END
长按关注
子昕AI
点「在看」
和大家一起看
